September 18, 2024
Features#
Data Pipelines#
- Logs: Users can now exclude specific logs from being ingested based on user defined rules.

- Metrics: Users can choose which metrics to collect by toggling them on or off. This section replaces the "Metrics Control Plane" that was in the settings.
- RUM: User can choose which sessions/spans to exclude based on attribute value pairs.

Natural Language Search#
- Natural Language Search is now supported for the Logs section of the platform.
Changes#
- Updated windows agent installation design.
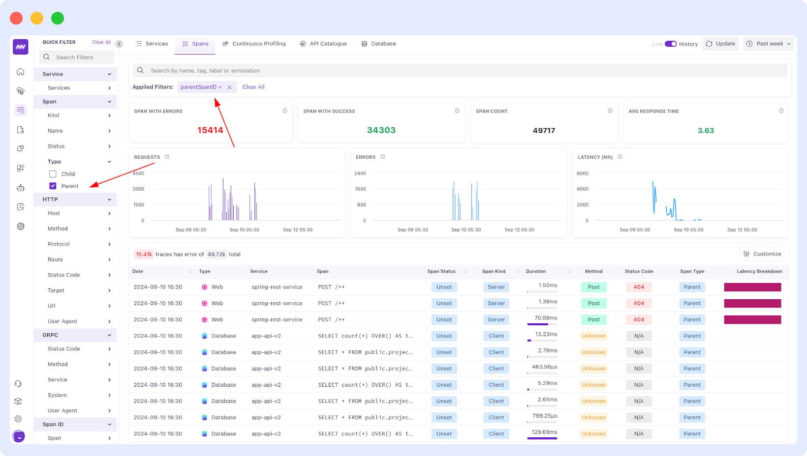
- Added ability to filter parent/child span in APM

- Updated inner screens of Kubernetes with better UX and updated YAML view.
- Updated Kubernetes default column size for all tables for better data representations.
Fixes#
- Fixed the issue of the filter not being applied for live mode in APM.
- Fixed an issue on Windows where expanding the Tooltip with Alt/Option didn't always work.
- Fixed an issue where the date picker was limited to 7 days on some screens.
Need assistance or want to learn more about Middleware? Contact our support team at [email protected] or join our Slack channel.